WebInsights
全网智能营销管理平台
在全网营销(Inbound Marketing)的世界里,流量与用户的快速增长与品牌价值传播的洞悉同样重要,WebInsights将在这里为您开启“全网智能营销引擎”。

SEO系统是Netconcepts(耐特康赛)多年从事SEO服务经验的基础上,建立了整套的SAAS搜索引擎优化系统。SEO系统致力于解决企业客户在日常SEO优化工作中的常见问题,实行全面监控分析企业站点,提高工作效率,更科学化、更数据化、更精细化实现企业SEO的日常管理。

多年的专业研发积累,多行业的深入合作,使来自各行各业的个性化需求变得更容易实现。

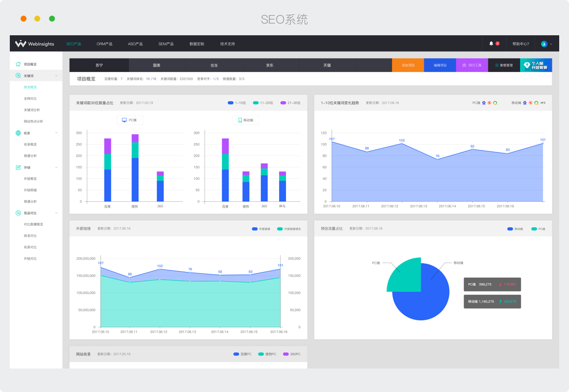
关键词智能云检测
支持关键词排名智能监测,历史排名数据对比,关键词难易度分析,搜索可见度分析等功能。

Links全网数据分析
支持外链数量全网追踪,自动分析锚文本分布,自动分析外链域名分布,精确到页面的外链数据详细分析。

竞品数据对比
支持竞品数据对比分析,竞品排名、收录、外链分析。

智能SEO工具
提供指数查询、关键词排名监测、内容质量分析、页面诊断、关键词深度挖掘等等智能SEO工具。

历史数据可回溯
SEO系统保存客户历史数据,可以从历史趋势中对比分析网站的优化效果,进一步指导日常工作。

PC与移动端同时监控
同时监控7大搜索平台的关键词排名,PC和移动端数据分别统计,便于客户对比分析。
扫一扫关注我们
耐特康赛网络技术(北京)有限公司.版权所有京ICP备 13018368号-2
分享